키워드 분석 대표 사이트 블랙키위 소개, 키워드 분석, 활용법

마케팅을 하는 분들이라면, 그리고 블로그의 규모를 키우고자 하는 분들이라면 이 사이트는 무조건 알고가야할 사이트 입니다. 이 글에서 키워드 분석 대표 사이트인 블랙키위에 대해 소개하고 키워드 분석하는 방법 및 필자만의 활용법에 대해 전부 공개하겠습니다.
키워드 분석한다면

블랙키위 - 키워드 검색량 조회, 분석
내 관심 키워드가 언제 가장 많이 검색되고, 어떤 성향과 특징을 가지고 있는지 알아보세요.
blackkiwi.net
블랙키위란
블랙키위는 빅데이터를 기반으로 한 키워드 분석 플랫폼입니다. 이곳에서는 다양한 키워드의 분석량을 조회하고 분석하는 데 널리 활용됩니다. 마케터나 콘텐츠 제작자 뿐만 아니라, 모든 온라인 비즈니스에 있어서 필수적인 도구로 자리 잡고 있죠.
사용법은 간단합니다. 타겟팅으로하는 키워드에 대해 위 검색창에 검색하면 그 키워드에 대한 무수한 데이터가 조회됩니다. 아래 어떤 데이터들을 볼 수 있는지 확인해보세요. 필자만의 블랙키위 활용법도 알아가세요. 키워드 분석에 분명 많은 도움이 될 것입니다.

키워드 분석의 중요성
키워드는 인터넷에서 정보를 찾는 데 있어 기본적인 출발점입니다. 네티즌들이 어떤 키워드를 검색하는지 알아보는 것은 그들의 관심사와 필요를 이해하는 첫걸음이며, 이는 마케팅 전략을 수립하는 데 있어서 중추적인 역할을 합니다. 키워드 분석을 통해 타겟 오디언스의 행동 패턴을 파악하고, 이를 기반으로 한 콘텐츠를 제작하거나 광고를 집행할 수 있습니다.
블랙키위의 장점

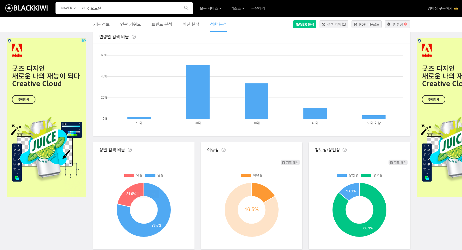
블랙키위의 가장 큰 장점은 이슈되는 키워드 추천, 영향력 순위, 검색 결과 도출까지 소요된 시간, 키워드 등급을 알 수 있다는 것입니다. 또한, 키워드 검색량을 통해 네티즌의 성비까지 파악이 가능하죠. 이는 특정 키워드가 특정 성별에 의해 더 많이 검색되는 경향이 있는지를 알아볼 수 있는 좋은 지표가 됩니다.




키워드 분석을 활용한 마케팅 전략

블랙키위에서 제공하는 월별 검색 비율은 시장의 변화와 트렌드를 파악하는 데 매우 유용합니다. 가장 검색량이 많았던 달을 100으로 삼고 그에 대한 월별 검색량을 비율로 나타내어, 시즌별 또는 월별 변동성을 쉽게 파악할 수 있죠. 이러한 정보를 활용하면, 마케팅 캠페인이나 프로모션을 계획할 때 시기적 적절함을 높일 수 있습니다.
블랙키위만의 독특한 특징

블랙키위의 독특한 특징 중 하나는 사용자가 직접 키워드의 등급을 확인하고, 이를 통해 키워드의 가치를 판단할 수 있다는 것입니다. 또한, 키워드 검색량을 통해 특정 시장의 성별 비율을 추정할 수 있어, 성별 특화 마케팅 전략을 수립하는 데 큰 도움을 줍니다.
필자만의 블랙키위 활용법
여기까지 읽으신 분들이라면 필자만의 블랙키위 활용법을 보러 왔을 것입니다. 이제 공개하겠습니다. 이 방법은 '이슈성 키워드'를 찾는 분들에게 유익한 방법입니다.
아래 블랙키위 메인페이지를 보면 검색창이 먼저 보입니다. 그 밑에 작게 쓰인 글씨들이 있는데요. 그 글씨 들 오른쪽으로 보면 점 세개가 있는걸 볼 수 있습니다.

... 이렇게 된 부분을 누르게 되면, 트렌드 화면으로 넘어가는 데 여기서 최신 이슈 키워드를 단숨에 볼 수 있습니다.

또한 스크롤을 더 내리면 새롭게 등장한 키워드에 대해서도 날짜별로 볼 수 있습니다. 이 키워드들을 적절히 사용하면 이슈성 글 노출에 많은 도움이 될 것입니다. 확인해보면 별 내용 아닐 수 있지만 실제 블랙키위 사용자들을 보면 의외로 이 화면의 존재를 모르는 분들이 많습니다. 이 사소한 정보하나의 차이가 상위노출의 비결이 될 수 있으니 이 정보 꼭 알아가시길 바랍니다.

블랙키위는 단순한 키워드 분석 도구를 넘어, 마케팅 전략을 수립하고, 시장의 트렌드를 파악하며, 타겟 오디언스를 이해하는 데 있어 필수적인 플랫폼입니다. 빅데이터를 기반으로 한 강력한 분석 기능은 모든 온라인 비즈니스의 성공을 위한 통찰력을 제공합니다. 블랙키위를 활용하여 귀하의 비즈니스를 한 단계 더 발전시켜 보세요.
▼ 아래 사이트도 알아가면 좋아요! ▼
유튜브 링크만 있으면 자동으로 쇼츠 만들어주는 AI 사이트 - 아이코
유튜브 링크만 있으면 자동으로 쇼츠 만들어주는 AI 사이트 - 아이코 리턴제로가 독보적인 AI 기술을 활용한 숏폼 편집 툴 '아이코(AICO)'를 공식 출시하였습니다. 아이코는 가로 형태의 영상을 세
typenine9.tistory.com
이미지프레소, 이미지 용량을 획기적으로 줄여주는 사이트
이미지 프레소, 이미지 용량을 획기적으로 줄여주는 사이트 디지털 시대의 발전은 끊임없는 혁신을 가져왔습니다. 그 중에서도 웹사이트 속도와 이미지 최적화의 중요성은 더욱 두드러지게 나
typenine9.tistory.com